螺杆空压机变频节能改造原理与应用
2023-12-19
螺杆式空压机的工作原理
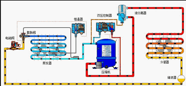
螺杆式空气压缩机的工作过程分为吸气、密封及输送、压缩、排气四个过程。当螺杆在壳体内转动时,螺杆与壳体的齿沟相互啮合,空气由进气口吸入,同时也吸入机油,由于齿沟啮合面转动将吸入的油气密封并向排气口输送;在输送过程中齿沟啮合间隙逐渐变小,油气受到压缩;当齿沟啮合面旋转至壳体排气口时,较高压力的油气混合气体排出机体。
压缩气供气系统组成及控制原理
01
压缩气供气系统组成
02
空气压缩机的控制原理

螺杆式空气压缩机变频改造
01
空压机工频运行和变频运行比较
02
空压机主电路和控制电路的变频改造
空压机采用星-三角启动方式,在主电路改造时,将变频器串接进原有的电源进线中;断开原加载阀控制回路,将原加载阀控制输出改为一个时间继电器JS,时间继电器的线圈一端与220V控制电路零线接通,另一端连接到PLC的加载输出点,将加载阀的一端直接和220V控制电路零线接通,另一端通过时间继电器JS的一对常开触点与220V控制电路火线接通,通过时间继电器延长加载时间。变频器的正转信号端子FWD,通过电机主电路上的交流接触器KM1的一对常开触点,与变频器公共控制端CM接通。变频器的模拟量反馈信号C1和GND端子,与压缩气输送管路上的压力传感器相连接。
螺杆式空压机变频改造注意事项
在进行变频改造时应该注意,尽量保持原有设备主电路和控制电路的完整性,对其电路的改动越少越好;这有利于在变频器发生故障或是检修时,空压机可以很方便地改动回到原有的控制方式上去,这保证了空压机在变频和工频状态下都可以运行,也使得改造时可以不用重新编写PLC程序。
必须保留空压机的工频运行模式,万一变频器出出故障,可以直接切换到工频模式下运行,不至对对生产造成影响。
变频器的启动信号由角形接法交流接触器KM1控制,既在星形时变频器不启动无输出。
时间继电器JS的整定时间要大于等于变频器的启动时间,这保证变频器空载变频启动,有效避免变频器低频启动时过负荷跳闸。

变频器的下限运行频率一般要设在35赫兹或以上,如果赫兹数太低,可能会造成油气分离器无法有效分离油气,造成空压机漏油现象。但要根据实际情况具体来考虑设定下限频率值,因为不同的空压机其机械配合磨损和效率不尽相同,其不漏油的下限频率也不一定相同。
管路上的压力传感器的安装位置要尽量靠近空压机,不要安装在过滤器或是阀门以后,同时切记压力传感器和空压机之间的管路上不能安装任何阀门元件,防止过滤器堵塞或是阀门关闭后,空压机不停机并发生爆炸危险。还应该保留空压机原来的压力停机保护开关。
使用变频器下限频率延时停机休眠功能。
按生产工艺要求,变频改造后,适当降低压缩气供气系统的供气压力,将原来的高压变流量供气改变为变频恒压变流量供气方式。

